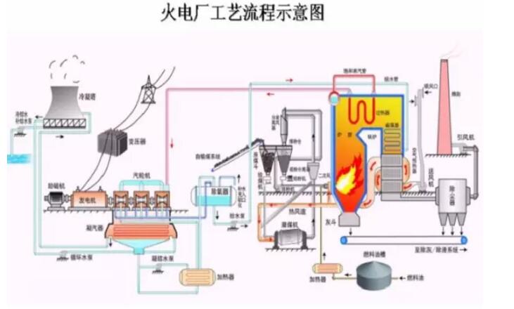
火電廠汽輪發電機工作原理、型號及分類(圖解)
火電廠主要是利用煤、石油、天然氣為燃料生產電能;工廠能量轉化過程為燃料的化學能--熱能--機械能--電能。汽輪機和發電機是火力發電廠三大主要設備的兩大主機,單機功率勞動大、效率高、運行平穩、使用壽命長。對我們社會進步發展有重要意義,今天重點為大家介紹汽輪機工作原理、型號及分類,希望對大家有幫助。

一、汽輪機基本工作原理
汽輪機是能將蒸汽熱能轉化為機械功的外燃回轉式機械,來自鍋爐的蒸汽進入汽輪機后,依次經過一 系列環形配置的噴嘴和動葉,將蒸汽的熱能轉化為汽輪機轉子旋轉的機械能。蒸汽在汽輪機中,以不同方式進行能量轉換,便構成了不同工作原理的汽輪機。

由轉動部分和靜止部分兩個方面組成。轉子包括主軸、葉輪、動葉片和聯軸器等。靜子包括進汽部分、汽 缸、隔板和靜葉柵、汽封及軸承等。
轉速3000r/min和3600r/min,為全轉速汽輪機
轉速1500r/min和1800r/min,為半轉速汽輪機
頻率5ohz和60hz 我國為50hz
二、汽輪機按照工作原理分類:
沖動式汽輪機:根據力學知識,蒸汽把噴嘴中獲取的動能專變為機械功,蒸汽在動葉通道中不膨脹,動葉通道不收縮。
反動式汽輪機:蒸汽在動葉氣道內膨脹時對動葉作用力,根據動量守恒定律,蒸汽動葉夜流道中不僅改變方向,而且還要膨脹加速,從結構上看到動葉通道逐漸收縮。
沖動反動聯合式汽輪機:在蒸汽沖動力和反動力合力作用下推動葉璇轉做功。
三、汽輪機型號的漢語拼音代號:
N--凝汽式;B-背壓式;C--一次調節抽汽式;CC--二次調節抽汽式;CB--抽汽背壓式。機型型號舉列子:
N100-8.83/535
N600-16.7/538/538-1
B50-8.82/0.98
CC50-8.82/0.98/0.118
四、汽輪發電機結構圖
汽輪機與柴油發電機一樣有其組成結構,汽輪發電機主要由滑銷系統、氣缸、軸承、汽封系統、轉子、供油系統等組成。其各自部件有各自的工作原理,如需了解更多相關知識歡迎繼續關注本網站獲取:http://www.nurse-eri.com/

廣西頂博電力設備制造有限公司主營產品:沃爾沃、康明斯、道依茨、濰柴、韓國大宇、上柴、玉柴等柴油發電機組,樣式豐富包含有:移動、拖車、集裝箱等類型,還有全自動、手動、半自動柴油發電機組;功率范圍三十至三千千瓦可選擇,滿足您不同需求。而且產品全國聯保,頂博電力在全國各個地區設立售后服務站點,24小時在線服務,讓您買的放心,用的省心!歡迎致電咨詢。
推薦文章
- 解密數據中心、醫院、工廠都在搶的500KW玉柴柴油發電機組:憑啥一臺機器全能通吃? 2026-04-17
- 廣西頂博亮相2026年第139屆中國進出口商品交易會(廣交會),以創新科技閃耀國際舞臺 2026-04-16
- 廣西頂博精彩亮相第139屆中國進出口商品交易會(廣交會) 以硬核電力科技對接全球需求 2026-04-16
- 行業首創1000L可拆卸底座油箱,這臺400KW上柴發電機組,歐洲技術,重卡級心臟,供電能力太穩了 2026-04-15
- 可拆卸油箱+50Hz/60Hz通吃全球!這臺400KW上柴柴油發電機組,省油、好維護、帶載猛 2026-04-15
- 純銅繞組、H級絕緣、IP23防護:100kw玉柴柴油發電機組,工業用電的務實方案 2026-04-14
- 為關鍵用電場景選購電力設備:為什么數據中心、醫院、工廠的老板都在選這臺康明斯550KW發電機組? 2026-04-13
- 醫院、銀行、數據中心都在用的發電機組:92kW珀金斯靜音發機組硬核配置,從容應對每一次斷電 2026-04-10
- 百年珀金斯6缸心臟,配斯坦福銅芯,這臺92kW珀金斯靜音發電機組,靜音、省油、智能 2026-04-10
- 什么是硬核工業電?直列6缸+空空中冷+斯坦福純銅電機,這一套配置夠用30年——240kW東風康明斯靜音箱式柴油發電機組 2026-04-09






桂公網安備45010702002247